脱硫粉立式磨机生产厂家带您了解石灰石/石灰-石膏法烟气脱硫原理与流程

脱硫粉立式磨机生产厂家
桂林鸿程是脱硫粉立式磨机生产厂家,我们生产的脱硫立式磨在石灰石/石灰-石膏法烟气脱硫项目中得到了广泛的应用和认可。今天就由鸿程小编为您介绍一下石灰石/石灰-石膏法烟气脱硫原理与流程。
石灰石/石灰-石膏法烟气脱硫原理是采用石灰石或石灰作为脱硫吸收剂,石灰石经脱硫立式磨破碎磨细成粉状与水混合搅拌成吸收浆液,当采用石灰为吸收剂时,石灰粉经消化处理后加水制成吸收剂浆液。在吸收塔内,吸收浆液与烟气接触混合,烟气中的二氧化硫与浆液中的碳酸钙以及鼓入的氧化空气进行化学反应从而被脱除,最终反应产物为石膏。
石灰石/石灰-石膏法烟气脱硫反应过程:
(1)吸收
SO2 + H2O—> H2SO3
SO3 + H2O—> H2SO4
(2)中和
CaCO3 + H2SO3 —> CaSO3+CO2 + H2O
CaCO3 + H2SO4 —> CaSO4+CO2 + H2O
CaCO3 +2HCl—> CaCl2+CO2 + H2O
CaCO3 +2HF —>CaF2+CO2 + H2O
(3)氧化
2CaSO3+O2—>2CaSO4
(4)结晶
CaSO4+ 2H2O —>CaSO4 ·2H2O

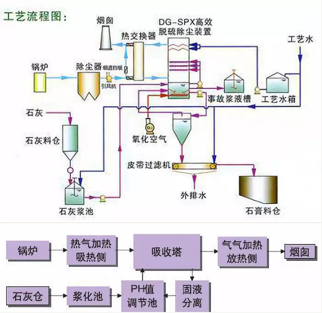
石灰石/石灰-石膏法烟气脱硫工艺
石灰石/石灰-石膏法烟气脱硫流程:锅炉/窑炉—>除尘器—>引风机—>吸收塔—>烟囱。来自于锅炉或窑炉的烟气经过除尘后在引风机作用下进入吸收塔,吸收塔为逆流喷淋空塔结构,集吸收、氧化功能于一体,上部为吸收区,下部为氧化区,经过除尘后的烟气与吸收塔内的循环浆液逆向接触。其工艺特点为:
(1)脱硫效率高,可保证95%以上;
(2)应用最为广泛、技术成熟、运行可靠性好;
(3)对煤种变化、负荷变化的适应性强,适用于高硫煤;
(4)脱硫剂资源丰富,价格便宜;
(5)可起到进一步除尘的作用。
石灰石/石灰-石膏法烟气脱硫工艺应用广泛,技术成熟,对烟气负荷、煤种变化适应性好,脱硫效率高,对于高硫煤和环保排放要求严格的工况尤为适合,目前被广泛应用于燃煤发电锅炉、热电联产锅炉、集中供热锅炉、烧结机、球团窑炉、焦化炉、玻璃窑炉等烟气脱硫,市场前景广阔。因此,许多老板着眼于投资石灰石脱硫粉生产,而联系我们采购脱硫粉立式磨机设备。桂林鸿程脱硫粉立式磨机生产厂家以市场为导向,公司深入了解市场发展行情,加快科技创新步伐,生产出专业的脱硫立式磨,该设备具有破碎、干燥、粉磨、输送于一体的性能,粉磨效率高,能耗低,单机生产能力大,自动化程度高,设备使用寿命长,整个系统震动小,噪音低,全负压运行,无粉尘外溢,采用新型磨辊限位装置和密封装置,密封更加可靠,抑爆性能更加优异,是满足脱硫石灰石制粉需求的先进设备。如果您也有脱硫立式磨采购需求,欢迎联系鸿程脱硫粉立式磨机生产厂家了解设备详情,联系电话:18878317066 蒋工。